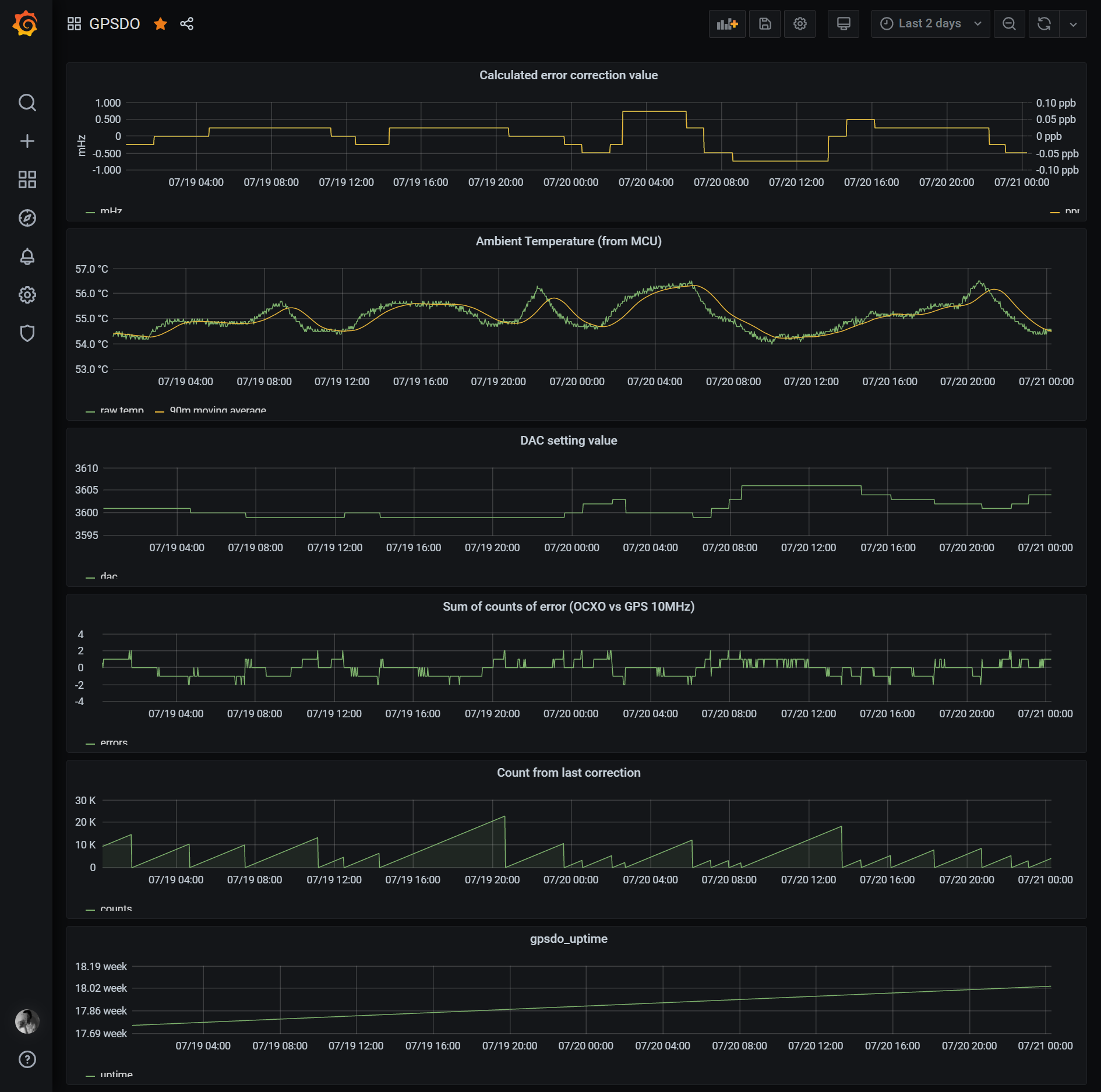
なかなかやる気が湧かなくてやってなかったが GPSDO のメトリクスをしばらくとってみることにした。そのへんに転がっていた NanoPI NEO2 と GPSDO を繋ぎ、NanoPI NEO2 上で GPSDO の出力をとりこんで Prometheus exporter を立ちあげるようにした。
構成のメモ
自宅内にはメインに使っている Raspberry Pi があり、そこに LAN 内の Prometheus exporter からメトリクスを収集する Prometheus サーバが立っている。QNAP や RTX1200 のメトリクスもこの Raspberry Pi が収集している。
ただ、これだと外部から見れずに面倒なので、VPS 上にも Prometheus サーバが立っている。VPS 上の Prometheus は自宅内の Raspberry Pi から federate によってメトリクスを収集している。
Grafana も VPS 上に設置しており、VPS 上の Prometheus からすべてのメトリクスを表示している。
