結論
Bルートサービスの「パスワード変更」を申請したらなおった。
追記:最大一週間停止するがほうっておけば設定してくれるらしいので手続は不要なもよう
Bルートサービスを利用中にスマートメーターの取り替え工事があり利用できなくなったが、何か手続きする必要はありますか?(2019年1月18日更新)
基本的にお客さまに行っていただくことはございません。当社にて、取り替え後のスマートメーターに認証ID・パスワード等の再設定を行いますので、設定完了までの間、一時的(最大で1週間程度)にサービスを停止させていただきます。
ただし、通信環境などにより、お客さまにてHEMS機器への認証ID・PWの再設定を行っていただく場合がございます。
経緯
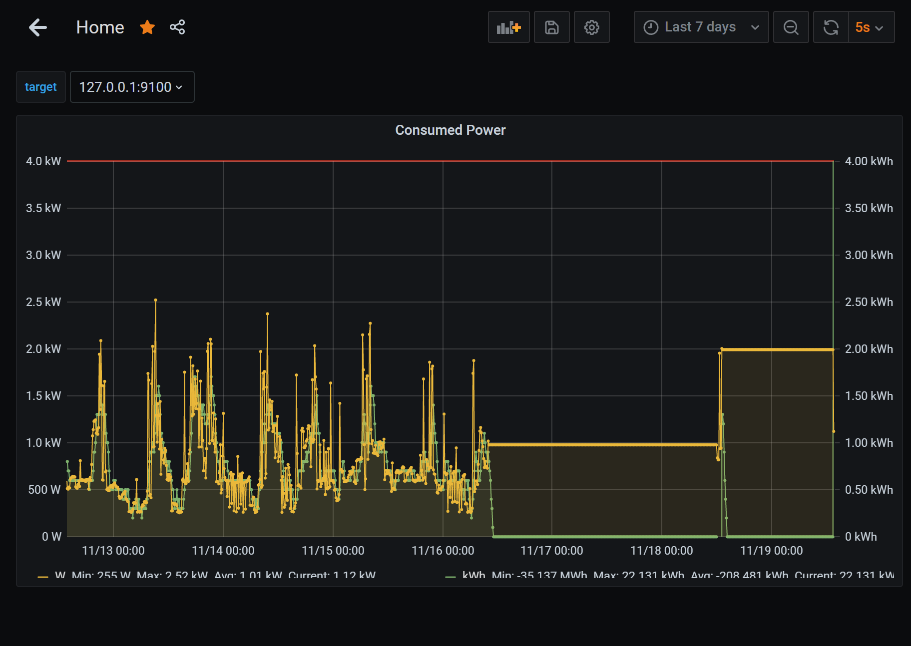
- 東京電力PGからの連絡で電力計交換に (定期メンテナンス的なやつだと思う)
- もともとスマートメータになっていてBルートサービスも使っていた
Bルートサービスの扱いについて特に何も言われなかったので、一抹の不安がよぎり、接続を確認したら案の定電力量が取得できなくなった。
- 2021-11-16 10:00 ごろ (電力計交換・インターフォンで終わりましたと言われる)
- 2021-11-16 10:00 ごろ Bルート経由で電力量が取得できず
- 2021-11-16 10:17 Bルートサービスの「パスワード変更」申請を出す
- 2021-11-18 12:00 ごろ。一時的に旧パスワードで取得可能になる
- 2021-11-18 13:16 ごろ。旧パスワードで取得不可になる
- 2021-11-19 13:37 ごろ。新パスワードがメールで通知されて取得可能になる
電力計交換のタイミングで機器側のBルート設定が無効になったと思われる。パスワード変更申請をうけて、リモートで機器設定が行われ、一時的に旧パスワードで接続可能になった。そこから1時間ほどでパスワード再設定が行われた。
放っておいて接続可能になった例もあるみたいなので、交換してから数日すると勝手に有効にしてくれる可能性がある。のでパスワード再設定はいらないのかも?
メーター交換はやはり鬼門っぽい。東電PG側でいい感じに連携してほしい。ついでにパスワード変更ではなくBルート有効化処理だけチェックしてくれるシステムにしてほしい。
